
最完整的制冷剂回收、抽真空、泄漏检测和制冷剂充注方法 制冷剂排放
制冷剂的排放一般是指制冷剂直接排放到空气中。
排放时周围环境必须通风良好,不能接近明火,否则会产生有毒气体。
1、关闭歧管压力表上的高低压手动阀,将高低压软管分别连接到压力表上。
在压缩机的高低压检查阀上,将中间管的自由端放在工作抹布上。
2、缓慢打开高压手动阀,使制冷剂从中间软管排出。 不要将阀门打开得太远。
否则,压缩机内的制冷润滑油会随制冷剂一起流出。
3、当压力表读数降至0.35MPa以下时,缓慢打开手动阀,让制冷剂从
高、低压侧同时排气。
4. 观察压力表读数。 随着压力下降,逐渐打开大、低压手动阀,直至高、低压手动阀打开。
低压表读数为零。

2 制冷剂回收
制冷剂回收主要有以下三种方法:
冷却法、压缩法、吸附解吸法
回收过程会导致制冷剂质量不纯,因此最好对回收的制冷剂进行再生。
1、回收步骤:
1) 将歧管压力表连接至回收机和汽车空调系统。 注意所有连接软管在连接前必须用空调系统的制冷剂冲洗,以排除软管内的空气。
2)将回收筒与回收机连接,并排除软管内的空气。
3)连接电源,打开开关,按说明进行回收操作和关机。
4) 使用真空泵对系统抽真空。
5)回收制冷剂经干燥、过滤、脱油后充入回收钢瓶。
关闭机器,切断电源,拆下所有连接管。
2.冷却方式回收
为了冷却和液化制冷剂蒸气,可以使用干冰将制冷剂冷却、液化然后回收。 此方法适用于清洁制冷剂。
该冷却方式具有独立的制冷循环系统,回收容器中的制冷剂在蒸发器中冷凝成液体。 汽车空调系统排出的制冷剂经过干燥过滤器去除水分和杂质; 制冷剂中的润滑油通过油分离器去除并进入回收容器。 对于制冷剂纯度要求不太严格的应用,回收的制冷剂可以重新填充到制冷系统中。

3、压缩方式回收
制冷剂通过压缩方式蒸发成液体:从空调系统排出的制冷剂经过干燥过滤器,除去水分和杂质。 通过吸气压力调节控制阀,部分液态制冷剂储存在储液罐中。 气体制冷制冷剂进入压缩机被压缩成高温高压气体。 当经过油分离器时,与制冷剂混合的冷冻润滑油被分离并流回压缩机。 制冷剂进入冷凝器并被冷却。 经过气液分离器后,被冷凝的液态制冷剂流向回收容器,回收容器中的部分气态制冷剂将通过毛细管被吸入压缩机。

制冷系统抽真空
抽真空是排除制冷系统中的空气和水蒸气。 是空调保养中极为重要的一环。
对于重要程序。因为在维修或更换制冷系统中的部件时,空气会进入
系统中,空气中含有一定量的水蒸气(潮湿空气)。
当系统抽空时,时间越长,系统中残留的水分就越少。 为了最大限度地抽出系统中的空气和水分,必须采用重复抽真空的方法,即第一次抽真空完成后,应继续抽真空30分钟以上。
真空管道连接方法:
1)将歧管压力表上的高、低压两根软管分别连接至压缩机上的高/低接口; 将歧管压力表上的中间软管连接至真空泵。
2)打开歧管压力表上的高低压手动阀,启动抽真空,观察两个压力表将系统抽空至98.70-99.99kPa。
3)关闭歧管压力表上的高低压手动阀,观察压力表指示的压力是否升高。 如果上升,则说明系统存在泄漏,此时应进行检漏和修复。 如果压力表指针保持不动,则打开高低压手动阀,启动真空泵,继续抽真空15-30分钟,使真空压力表指针稳定。
4) 关闭歧管压力表上的高低压手动阀。
5) 关闭真空泵。 首先关闭高低压手动阀,然后关闭真空泵,防止空气进入制冷系统。

4 制冷系统泄漏检测
1.压力泄漏检测
向制冷系统中添加氮气,并用肥皂溶液检查是否泄漏。 如果有泄漏,泄漏处会出现肥皂泡。 使用压力检漏时,严禁使用压缩空气进行检漏,因为压缩空气中含有水分,水分随空气进入后会造成膨胀阀处冰堵。 工业氮气无腐蚀性、不潮湿、价格便宜,但瓶装高压氮气必须用减压表充装。
测试压力泄漏时,首先应正确连接歧管压力表:高压软管连接至排气管
在吸入管(高压侧)上,将低压软管连接至吸入管(低压侧)。将软管连接至压缩管
在机器的高低压维护阀上,打开高低压维护阀并向系统中添加干燥氮气。
气体压力一般应为1.5MPa左右。当系统达到规定压力时,使用肥皂溶液
适用于系统的所有连接和焊缝,并仔细观察是否有泄漏。

漏点大的地方声音小,气泡大,漏点小的地方声音断断续续。
出现小气泡,检漏必须仔细,重复3~5次。 如果发现泄漏,
做好标记并及时修补,然后再尝试其他接头处的渗漏,直至渗漏彻底。
排除。泄漏修复后,应对泄漏进行测试,并让系统保压24至48小时。 如果压力不降低,则
泄漏试验合格。 如果压力明显下降,必须重复泄漏测试,直到发现泄漏。
直至将其移除并消除。
2、真空检漏
使用真空泵,真空度应达到0.1MPa,且24小时内真空度不应明显升高。 抽真空用于去除系统中残留的氮气,检查系统是否泄漏,并干燥系统。 只有在系统排空后才能添加制冷剂。
3、外观检漏
冷冻润滑油经常从制冷剂泄漏区域泄漏。 如果发现某处漏油,可以进一步用干净的白纸擦拭或直接用手触摸检查。 如果仍然有油流出,则可能存在泄漏。
5 制冷剂加注
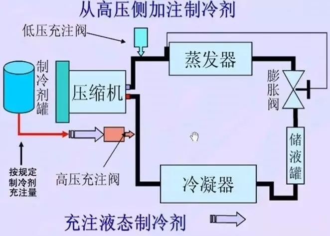
1、高压端充
压缩机排气阀(高压阀)的旁通孔(多用通道)充满制冷剂液体。 其特点是安全、快速,适用于制冷系统的首次灌装,即检漏抽真空后的系统灌装。但使用此方法时必须注意。 加注时压缩机不能启动(发动机停止),制冷剂罐必须倒置。

脚步:
1)系统排空后,关闭歧管压力表上的高低压手动阀。
2)将中间软管一端连接到制冷剂罐喷射阀的接头上,打开制冷剂罐开启阀,然后拧下歧管压力表软管一端的螺母,让气体逸出几分钟,然后然后拧紧螺母。
3)将高压侧手动阀旋开至全开位置,将制冷剂罐倒置。
4)从高压侧注入规定量的液态制冷剂。 关闭制冷剂罐充注阀和歧管压力表上的高压手动阀,然后拆下压力表。 当从高压侧向系统充注制冷剂且发动机未启动(压缩机停转)时,请勿拧开歧管压力表上的低压手动阀,以防止液压冲击。

2.低压端充填
从压缩机吸气阀(低压阀)的旁通孔(多用途通道)填充。 充满制冷剂气体。 其特点是充注速度较慢,可在系统补充制冷剂时使用。
脚步
1) 将歧管压力表连接至压缩机和制冷罐。
2)打开制冷剂罐,松开中间注入软管歧管压力表上的螺母,直至听到制冷剂蒸汽流动的声音,然后拧紧螺母。 这会去除注入软管中的空气。
3)关闭手动高压阀,将制冷剂瓶直立,启动发动机,运行空调压缩机,打开低压手动阀,让气态制冷剂从低压侧进入压缩机,当系统压力达到0.4MPa,关闭低压手动阀和制冷剂罐开关阀。
4)启动发动机,打开空调开关,将鼓风机开关和温控开关调至最大。
5)然后打开歧管压力表上的手动阀门,让制冷剂继续进入制冷系统,直至充注量达到规定值。


微信客服
微信公众号